
Manufacturing (Pharma)
Business Operations
Data Analytics, Dashboard Designing & Development
Figma, Power BI & Tableau
India
Our customer, a renowned pharma manufacturing giant based in India, is a key player in the industry, known for its diverse portfolio of high-quality pharmaceutical products. As a forward-thinking organization, the customer aimed to optimize manufacturing processes, enhance product quality, and stay competitive in the dynamic pharma market.

Without Sales analytics, the customer was facing several challenges, including:
Scatterpie aimed to leverage data analytics to address these challenges and enable the customer to make data-driven decisions for enhanced sales strategies, streamlined supply chain operations, optimized production processes, and efficient inventory management.
Scatterpie provided data analytics solutions tailored to the customer’s specific challenges in the following areas:
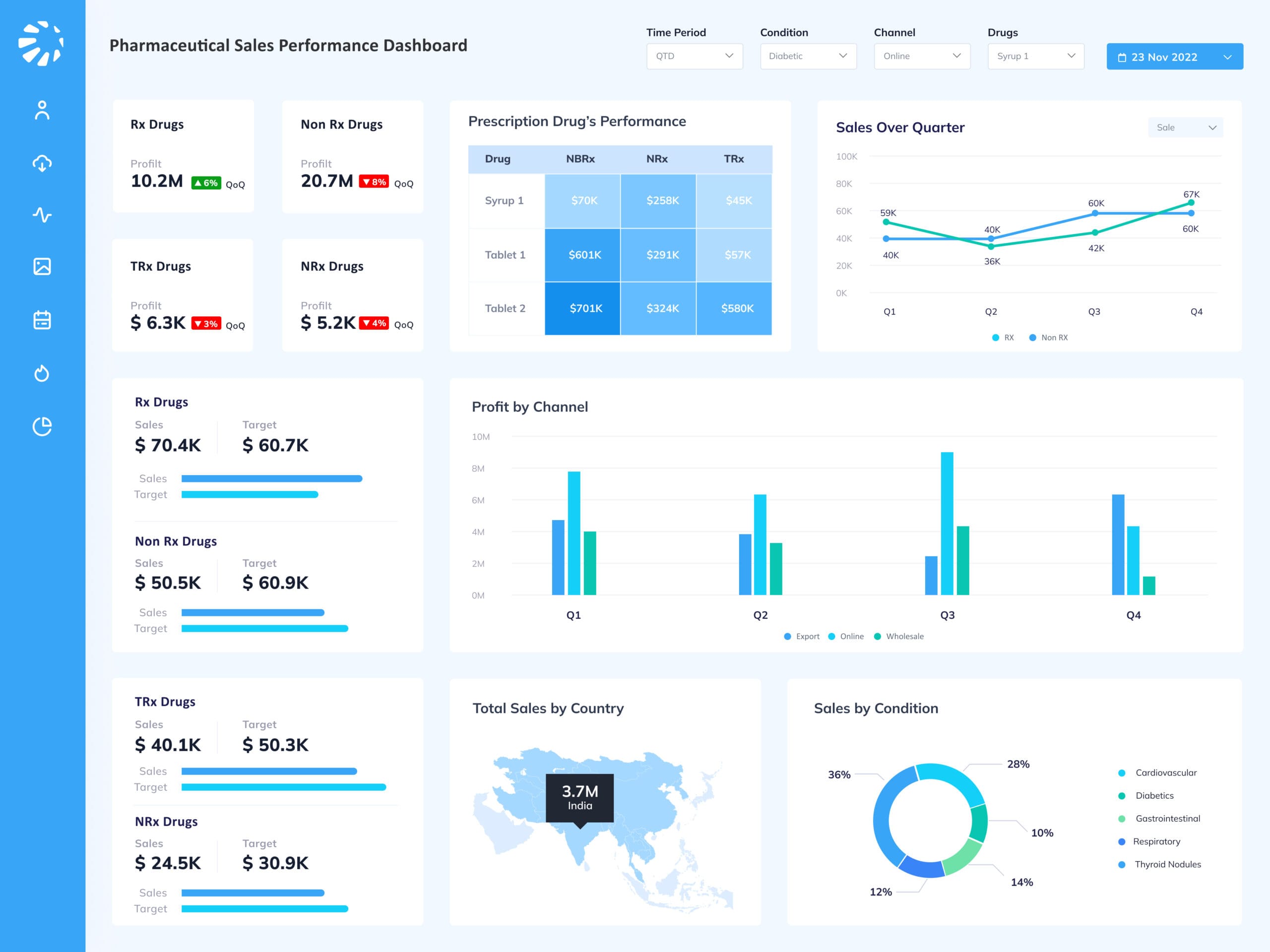
Advanced analytics and machine learning models were employed to analyze historical sales data and predict future demand accurately. Real-time insights into sales trends enabled the customer to make informed decisions and implement effective sales strategies.
Data integration and real-time tracking tools were implemented to provide end-to-end visibility into the supply chain. Advanced analytics enabled the customer to identify inefficiencies, optimize logistics, and enhance collaboration with suppliers, manufacturers, and distributors.
Real-time monitoring dashboards were developed to provide a comprehensive view of the production process. By analyzing production data in real-time, the customer gained the agility to address bottlenecks and deviations promptly.
Data-driven inventory management tools were implemented to optimize inventory levels and ensure on-time product availability. Accurate inventory data facilitated efficient procurement and reduced carrying costs.
The data analytics solutions implemented by Scatterpie resulted in the following benefits for the customer:
Improved sales forecasting and analysis led to increased sales growth and more accurate demand predictions, contributing to better sales strategies.
End-to-end visibility and optimization of the supply chain improved overall efficiency and reduced lead times, resulting in a more responsive and agile supply chain.
Real-time monitoring and prompt decision-making in the production process improved efficiency, reduced downtime, and optimized resource utilization.
Data-driven inventory management resulted in balanced inventory levels, reduced carrying costs, and improved customer service through on-time product availability.
In conclusion, Scatterpie’s data analytics expertise empowered the pharma manufacturer to transform its manufacturing processes, achieve operational excellence, and maintain a competitive edge in the pharmaceutical industry.